reduction in manpower
improvement in incident response time
visibility across all CPF Board facilities
Over the past 4 years, we have harnessed cutting-edge technology to help Central Provident Fund Board (CPFB) to elevate their security operations. Going beyond just implementing the best security technology, we ensured that we deployed the right solutions that enable CPFB to visualise and exploit data to guide operational decision making and incident management.
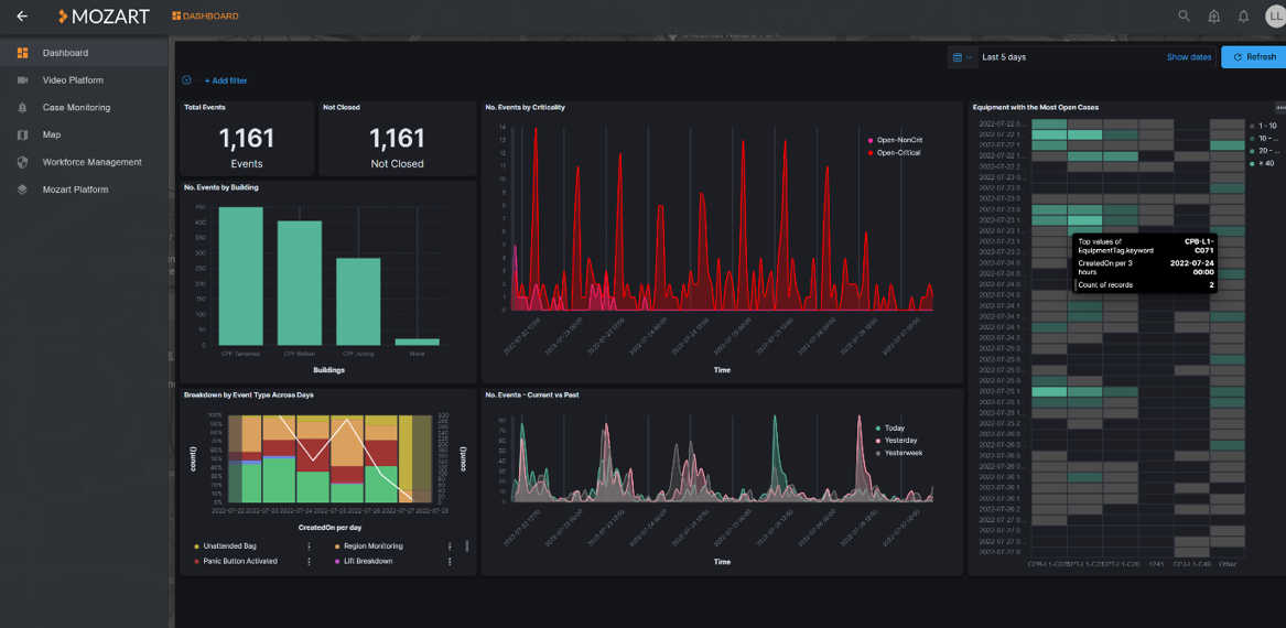
We worked closely with CPF to understand their requirements, and devised solutions to better optimise and streamline their operations. Our multi-service orchestration platform, Mozart®, was implemented to have complete visibility over all 6 CPF branches from a Security Command Centre.
Mozart® provides real-time data from AI-enabled sensors such as CCTV, mobile devices, access control systems and more, to a single operator. It collates many data sources into one smart platform. It carries out real-time sense-making of data inputs, empowering the operator to make informed decisions and orchestrate swift responses to any incidents.
Through these ops tech transformations, we have been able to optimise the physical manpower needed, and help contain rising labour costs for CPF. But more importantly, we were able to provide a safer and better environment for CPF employees and their customers.
The solutions we provide go beyond security operations alone, with our officers also keeping a lookout for any facility issues, and providing a more seamless registration process at the customer service centres. In many ways, the officers have grown to become an extended family to the CPF staff over the years, with a dedication to create a safe and secure space for its members.
As Satria Salimi, Operations Manager (Certis Land Security) puts it, “In my four years working here, what really keeps me motivated and energised is the mutual desire to continuously improve and drive better outcomes together. At the end of the day, I know we have made a difference, but we only managed to achieve this because of our strong partnership with CPF.”



“With the implementation of technology and improvements, the Board’s security guarding scope has evolved to require higher order work by officers. This presents opportunity for officers to progress and explore roles within the Board while retaining domain knowledge of the Board’s security culture. Mundane work such as static posts are progressively eliminated. Headcount costs are also progressively reduced to enable future costs avoidance.”
Azril Ngasiran
Senior Manager (Security)
Central Provident Fund Board

Mozart® received recognition at the Singapore Business Review (SBR) Awards for its significant improvements in productivity, efficiency, and cost savings. It won in the Analytics – Safety & Security category at the SBR Technology Excellence Awards and in the Analytics category at the SBR National Business Award.